ClickStack로 Nginx 트레이스 모니터링하기
이 가이드는 기존에 운영 중인 Nginx 환경에서 분산 트레이스를 수집하고, 이를 ClickStack에서 시각화하는 방법을 설명합니다. 다음 내용을 학습하게 됩니다:
- Nginx에 OpenTelemetry 모듈 추가하기
- Nginx를 구성하여 트레이스를 ClickStack의 OTLP 엔드포인트로 전송하도록 설정하기
- HyperDX에 트레이스가 정상적으로 표시되는지 확인하기
- 미리 만들어진 대시보드를 사용하여 요청 성능(지연 시간, 오류, 처리량)을 시각화하기
운영 중인 Nginx를 구성하기 전에 통합을 먼저 테스트하고자 하는 경우, 샘플 트레이스가 포함된 데모 데이터셋을 사용할 수 있습니다.
소요 시간: 약 5~10분
기존 Nginx와의 통합
이 섹션에서는 OpenTelemetry 모듈을 설치하고 ClickStack으로 트레이스를 전송하도록 구성하여, 기존에 운영 중인 Nginx에 분산 트레이싱을 추가하는 방법을 다룹니다. 기존 환경을 직접 구성하기 전에 통합을 시험해 보고자 한다면, 다음 섹션에 있는 사전 구성된 예제 환경과 샘플 데이터를 사용해 테스트할 수 있습니다.
사전 준비 사항
- OTLP 엔드포인트(포트 4317/4318)에 접근 가능한 ClickStack 인스턴스
- Nginx 설치(버전 1.18 이상)
- Nginx 설정을 변경할 수 있는 root 또는 sudo 권한
- ClickStack 호스트 이름 또는 IP 주소
OpenTelemetry Nginx 모듈 설치
Nginx에 트레이싱을 추가하는 가장 쉬운 방법은 OpenTelemetry 지원이 내장된 공식 Nginx 이미지를 사용하는 것입니다.
nginx:otel 이미지 사용
현재 사용 중인 Nginx 이미지를 OpenTelemetry 지원 버전으로 교체합니다:
이 이미지는 ngx_otel_module.so가 미리 설치되어 있어 바로 사용할 수 있습니다.
Docker 외부에서 Nginx를 실행 중인 경우, 수동 설치 방법은 OpenTelemetry Nginx 문서를 참고하십시오.
Nginx를 ClickStack으로 트레이스를 전송하도록 설정
nginx.conf 파일에 OpenTelemetry 설정을 추가합니다. 이 설정은 모듈을 로드하고 트레이스를 ClickStack의 OTLP 엔드포인트로 전송합니다.
먼저 API 키를 가져옵니다:
- ClickStack URL에서 HyperDX를 엽니다.
- Settings → API Keys로 이동합니다.
- Ingestion API Key를 복사합니다.
- 환경 변수로 설정합니다:
export CLICKSTACK_API_KEY=your-api-key-here
nginx.conf에 다음을 추가합니다:
Nginx를 Docker에서 실행 중인 경우, 컨테이너에 환경 변수를 전달합니다:
<clickstack-host>를 ClickStack 인스턴스의 호스트 이름 또는 IP 주소로 교체합니다.
- 포트 4317은 Nginx 모듈에서 사용하는 gRPC 엔드포인트입니다.
- otel_service_name은 Nginx 인스턴스를 잘 설명하도록 지정하는 것이 좋습니다(예: "api-gateway", "frontend-proxy").
- HyperDX에서 더 쉽게 식별할 수 있도록 otel_service_name을 환경에 맞게 변경하십시오.
설정 이해하기
트레이싱되는 내용: 각 Nginx 요청마다 다음 정보를 포함하는 트레이스 스팬이 생성됩니다:
- 요청 메서드와 경로
- HTTP 상태 코드
- 요청 소요 시간
- 타임스탬프
Span 속성:
otel_span_attr 디렉티브는 각 트레이스에 메타데이터를 추가하여 HyperDX에서 상태 코드, 메서드, 라우트 등을 기준으로 요청을 필터링하고 분석할 수 있도록 합니다.
이 변경을 적용한 후 Nginx 설정을 테스트합니다:
테스트가 통과하면 Nginx를 다시 로드합니다:
HyperDX에서 트레이스 확인
설정을 완료한 후 HyperDX에 로그인하여 트레이스가 정상적으로 전송되는지 확인합니다. 트레이스가 표시되어야 하며, 보이지 않는 경우 시간 범위를 조정해 보십시오:

데모 데이터셋
프로덕션 환경을 구성하기 전에 nginx 트레이스 연동을 테스트하려는 사용자를 위해, 현실적인 트래픽 패턴을 가진 사전 생성된 Nginx 트레이스 샘플 데이터셋을 제공합니다.
ClickStack 시작하기
아직 ClickStack이 실행 중이 아니라면, 다음 명령으로 시작합니다:
ClickStack이 완전히 초기화될 때까지 약 30초 정도 기다린 후 다음 단계를 진행합니다.
- 포트 8080: HyperDX 웹 인터페이스
- 포트 4317: OTLP gRPC 엔드포인트 (nginx 모듈에서 사용)
- 포트 4318: OTLP HTTP 엔드포인트 (데모 트레이스에 사용)
샘플 데이터셋 다운로드
샘플 트레이스 파일을 다운로드한 뒤 타임스탬프를 현재 시각 기준으로 업데이트합니다:
이 데이터셋에는 다음이 포함됩니다:
- 현실적인 타이밍을 가진 1,000개의 트레이스 스팬(trace span)
- 서로 다른 9개의 엔드포인트와 다양한 트래픽 패턴
- 약 93% 성공률(200), 약 3% 클라이언트 오류(404), 약 4% 서버 오류(500)
- 10ms에서 800ms까지의 지연 시간 범위
- 원본 트래픽 패턴을 유지하되 현재 시각으로 이동된 데이터
ClickStack으로 트레이스 전송
API key가 아직 설정되지 않았다면 환경 변수로 API key를 설정합니다:
API key 가져오기:
- ClickStack URL에서 HyperDX를 엽니다.
- Settings → API Keys로 이동합니다.
- Ingestion API Key(수집 API key)를 복사합니다.
그런 다음 트레이스를 ClickStack으로 전송합니다:
이 데모는 ClickStack이 localhost:4318에서 로컬로 실행 중이라고 가정합니다. 원격 인스턴스에서는 localhost를 ClickStack 호스트명으로 교체해야 합니다.
{"partialSuccess":{}}와 같은 응답이 표시되면 트레이스가 성공적으로 전송되었음을 의미합니다. 모든 1,000개의 트레이스가 ClickStack으로 수집됩니다.
HyperDX에서 트레이스 확인
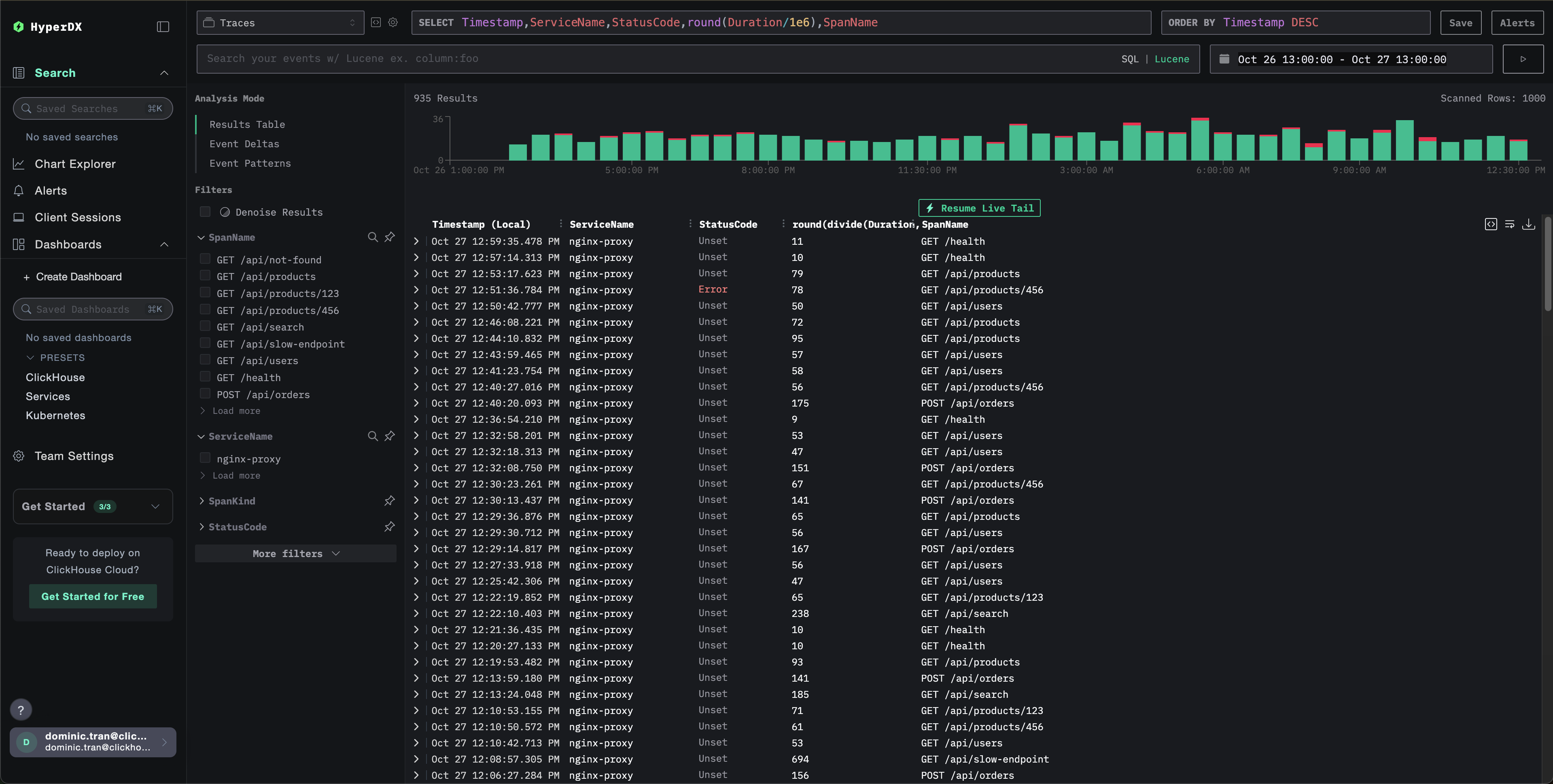
- HyperDX를 열고 계정으로 로그인합니다(먼저 계정을 생성해야 할 수도 있습니다).
- Search 뷰로 이동하여 source 값을
Traces로 설정합니다. - 시간 범위를 2025-10-25 13:00:00 - 2025-10-28 13:00:00으로 설정합니다.
Search 뷰에서 다음과 같은 화면을 확인할 수 있습니다:
HyperDX는 타임스탬프를 브라우저의 로컬 타임존으로 표시합니다. 데모 데이터는 2025-10-26 13:00:00 - 2025-10-27 13:00:00 (UTC) 범위를 포함합니다. 넓은 시간 범위를 사용하면 위치에 관계없이 데모 트레이스를 확인할 수 있습니다. 트레이스가 표시되면, 더 명확한 시각화를 위해 시간 범위를 24시간 정도로 좁힐 수 있습니다.

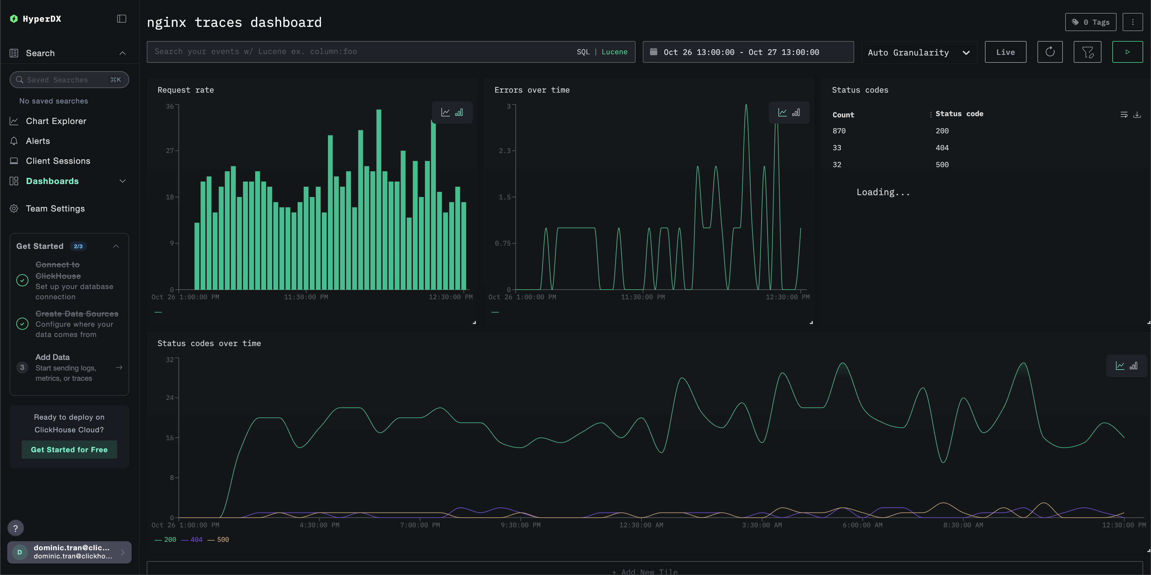
대시보드와 시각화
ClickStack으로 트레이스 모니터링을 시작할 수 있도록, 트레이스 데이터에 대한 필수 시각화를 제공합니다.
미리 구성된 대시보드 가져오기
- HyperDX를 열고 Dashboards 섹션으로 이동합니다.
- 오른쪽 상단의 줄임표(…) 아래에서 「Import Dashboard」를 클릭합니다.

- nginx-trace-dashboard.json 파일을 업로드한 후 「Finish Import」를 클릭합니다.

모든 시각화가 미리 구성된 상태로 대시보드가 생성됩니다.
데모 데이터셋의 경우 시간 범위를 2025-10-26 13:00:00 - 2025-10-27 13:00:00 (UTC) 로 설정하십시오(로컬 시간대에 맞게 조정하십시오). 가져온 대시보드는 기본적으로 시간 범위가 지정되어 있지 않습니다.

문제 해결
HyperDX에 트레이스가 나타나지 않는 경우
nginx 모듈이 로드되었는지 확인하십시오.
OpenTelemetry 모듈에 대한 참조가 표시되어야 합니다.
네트워크 연결 상태를 확인하십시오.
OTLP gRPC 엔드포인트에 성공적으로 연결되어야 합니다.
API 키가 설정되었는지 확인하십시오:
API key가 비어 있지 않은 값으로 출력되어야 합니다.
nginx 오류 로그를 확인하십시오.
OpenTelemetry와 관련된 오류가 있는지 확인하십시오.
nginx가 요청을 수신하는지 확인하십시오.
다음 단계
더 살펴보고 싶다면, 대시보드를 활용하여 다음과 같은 작업을 시도해 보십시오.
- 중요한 메트릭(오류율, 지연 시간 임계값)에 대한 알림을 설정하십시오.
- 특정 사용 사례(API 모니터링, 보안 이벤트)를 위한 추가 대시보드를 구성하십시오.