본문으로 바로가기
본문으로 바로가기

쿼리 인사이트

쿼리 인사이트(Query Insights) 기능은 다양한 시각화와 테이블을 통해 ClickHouse의 내장 쿼리 로그를 보다 쉽게 활용할 수 있도록 해줍니다. ClickHouse의 system.query_log 테이블은 쿼리 최적화, 디버깅, 전체 클러스터 상태와 성능 모니터링을 위한 주요 정보 원천입니다.

쿼리 개요

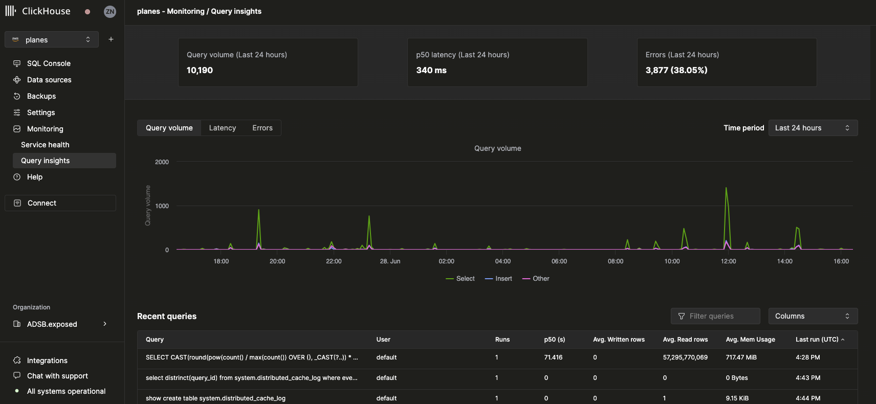
서비스를 선택하면 왼쪽 사이드바의 Monitoring 탐색 항목이 확장되어 새로운 Query insights 하위 항목이 표시됩니다. 이 옵션을 클릭하면 새로운 Query insights 페이지가 열립니다:

Query Insights UI 개요

최상위 메트릭

상단의 통계 박스에는 선택한 기간 동안의 기본적인 상위 수준 쿼리 메트릭이 표시됩니다. 그 아래에는 선택한 시간 범위에 대해 쿼리 종류(select, insert, other)별로 구분된 쿼리 볼륨, 지연 시간(latency), 오류율을 보여주는 3개의 시계열 차트가 제공됩니다. 지연 시간 차트는 p50, p90, p99 지연 시간으로 표시되도록 추가로 조정할 수 있습니다:

Query Insights UI Latency Chart

최근 쿼리

상위 메트릭 아래에는 선택한 시간 범위 동안의 쿼리 로그 항목을 (정규화된 쿼리 해시와 USER 기준으로 그룹화하여) 표시하는 테이블이 있습니다.

Query Insights UI Recent Queries Table

최근 쿼리는 사용 가능한 모든 필드를 기준으로 필터링하거나 정렬할 수 있습니다. 또한 테이블 정보, p90 및 p99 지연 시간과 같은 추가 필드를 표시하거나 숨기도록 테이블을 구성할 수 있습니다.

Query drill-down

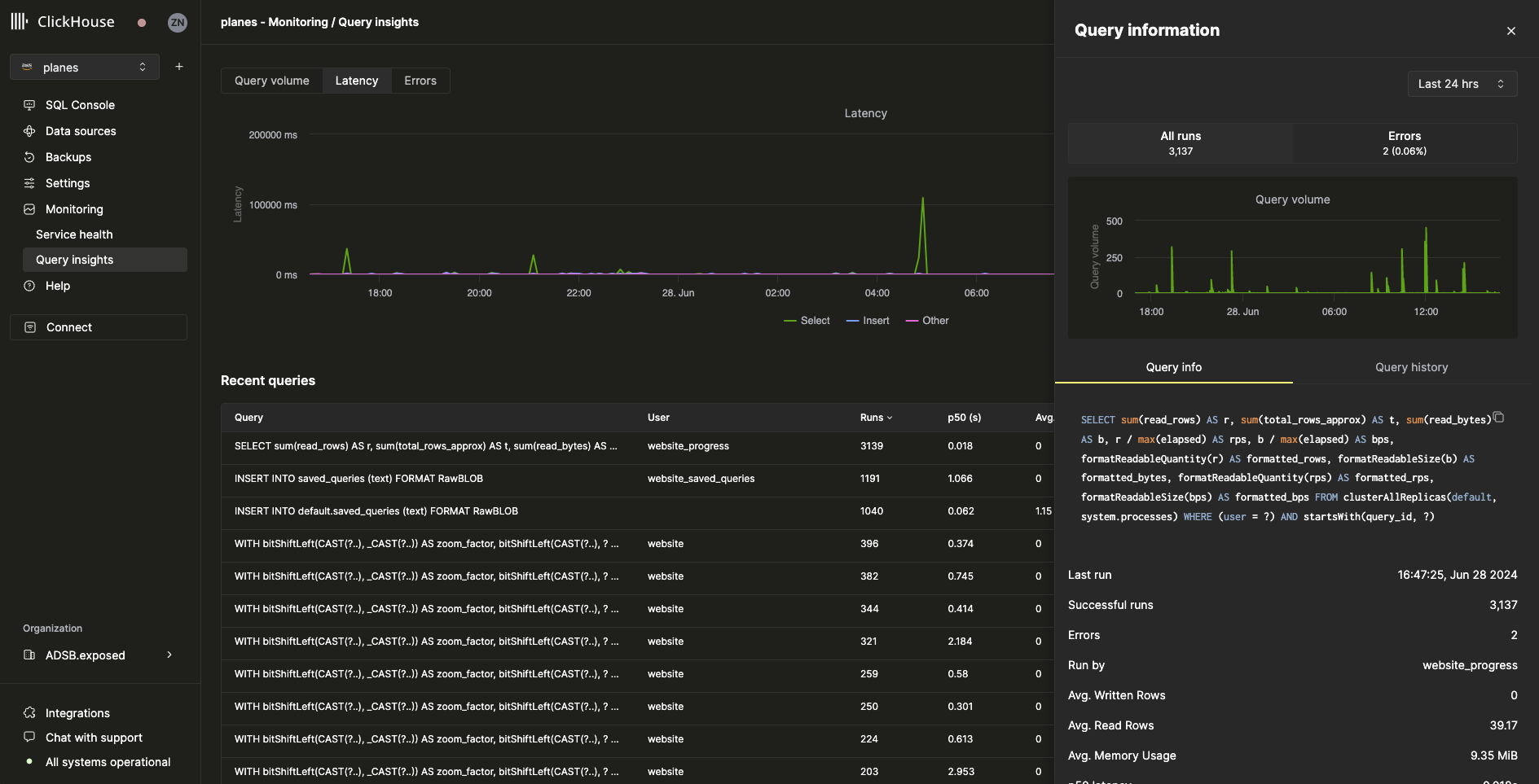
최근 쿼리 테이블에서 쿼리를 선택하면 선택된 쿼리에 대한 메트릭과 정보가 포함된 플라이아웃 패널이 열립니다:

Query Insights UI 쿼리 드릴다운

플라이아웃에서 볼 수 있듯이, 이 특정 쿼리는 지난 24시간 동안 3000회 이상 실행되었습니다. Query info 탭의 모든 메트릭은 집계된 메트릭이지만, Query history 탭을 선택하여 개별 실행에 대한 메트릭도 확인할 수 있습니다:

Query Insights UI 쿼리 정보

이 패널에서 각 쿼리 실행에 대한 SettingsProfile Events 항목을 확장하여 추가 정보를 확인할 수 있습니다.